九恒星助力有色财务公司智慧风控平台重磅上线,构建数字化风控新体系
近日,有色矿业集团财务有限公司与北京九恒星科技股份有限公司携手打造的智慧风控平台重磅上线,标志着有色财务公司彻底摆脱传统手工、分散式风控模式,迈入全面数字化、智能化风控新阶段。
作为服务集团实体经济的“内部银行”,有色财务公司面临外部经济波动、监管趋严的双重考验,传统风控模式效率低下、数据碎片化等痛点凸显,此次与九恒星公司合作,通过智慧风控平台建设,重塑风险管理体系,筑牢企业高质量发展安全屏障。
九恒星智慧风控平台建设核心目标:应对监管合规压力,破解手工管理低效、数据碎片化难题,建立“事前预测、事中预警、事后追踪”的全流程风险闭环,推动风控模式从被动补救向主动预防转型。

案例实施:全景智能风控,定制化破解专属难题
九恒星公司结合有色财务公司“内部银行”属性,构建“横向到边、纵向到底”的一体化风控架构,落地核心功能与特色方案,推动平台高效落地:
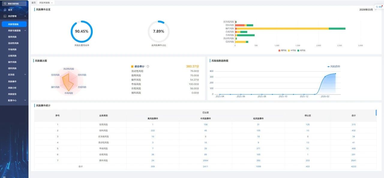
平台横向覆盖信用、市场、流动性等七大核心风险模块,纵向贯通全业务流程,形成全景智能风控体系。全景风险驾驶舱为管理层提供一站式决策视图,呈现风险总览、趋势图表及多维统计,实现全局风控态势一目了然。
同步落地六大定制化解决方案,精准破局:
1.体系化重构,打破分散手工模式;
2.风险穿透管控,固化“三道防线”职责,实现全链条穿透;
3. 指标驱动监测,7×24小时自动预警;
4. 场景深度联动,风控嵌入授信、放款等关键节点;
5. 全景闭环处置,实现风险线上化闭环管理;
6. 灵活适配成长,支持参数调整与模块扩展,适配业务与监管变化。
同时,平台实现与有色财务公司核心业务系统深度融合,打造“嵌入式风控+闭环式体验”双重优势:业务流程上,将风险核查无缝嵌入关键节点,实时校验预警,实现风控与业务无脱节;用户体验上,优化操作流程,管理层一键获取风险全局视图,业务及风控人员通过统一待办入口高效处置风险,大幅提升协同效率。
案例成效:数字化风控价值全面彰显
智慧风控平台上线后,有色财务公司风控效能实现质的提升,核心成效显著:
一是,管理模式根本转变。从被动补救、手工操作,升级为主动预警、智能决策的数字化模式,风险识别进入自动化、常态化阶段;
二是,管控效率大幅提升。事中实时干预、事后闭环处置,风险处置效率显著提升,实现全业务风险全覆盖,杜绝抽样盲区;
三是,治理结构持续完善,线上固化“三道防线”职责。促进跨部门高效协同,确保风险责任到人、过程留痕;
四是,决策支撑更加精准,多维度分析模型将数据转化为管理洞察,提升风险洞察力与应变力。
此次平台成功上线,标志着有色财务公司在数字化风控领域迈出坚实一步,九恒星公司凭借定制化解决方案,助力有色财务公司构筑贴合央企特色、适配监管要求、可伴随业务成长的智能风控长城,为集团实体经济稳健发展提供核心金融保障。